• 1
  • 31
  • 32
  • 33
  • 34
  • 35
  • 36
Най - вълнуващия въпрос зимно време.
jamezon - специалист
Искам да спре да цикли,и да си променя мощността,като достигне температурата,не да години на макс и да изключва.
И на мен ми се иска графиката да е по добре,но това е само от дисплея,нямам идея дали има начин да се добави някаква външна.
Китаеца ми праща снимки на графики,на много по-добри резолюции на моята ТП,през тяхната платформа,но каза,че е само за тях,аз не мога да я ползвам....(Могат да я следят в реално време)

Последните дни е добре разхода,обаче дори и на тази графика се вижда кака през нощите има един дълъг цикъл с няколко дефроста.Предните 2 нощи бяха същите.Вижда се също и че през деня и а големи почивки и малко работа,но сега е 12-15градуса денем,нощем около нулата.

Освен влажността на въздуха,има ли друга причина за честите дефрости?
Например малка мощност,преоразмеряване или циркулация? Или е само влагата?Още нещо,като я монтираха ги питах дали да ѝ сложа покрив/козерка,казаха неееее,по добре е да е на дъжда да се мие топлообменника,е това не знам как ще стане де..
Ама в крайна сметка ще има ли ефект ако има навес над нея? Той няма да наруши потока на въздух странично.
И още нещо,когато я монтираха,понеже е на края на една бетонна пътека,а тя е 70см широка,почнаха да слагат разни колена и нипели зад нея за да я свържат.Тогава им казах да ги "посвият" малко даже аз им дадох колената,за да може да се прибере максимално до стената отзад. Никой не каза че не е правилно,ами директно се съгласиха,даже ми казаха да мия ТО с маркуча ако е изцапан...Сега е на около 20см пред къщата.Отстрани няма нищо,пред нея също.
Чак след това видях в книжката,че пише от 3те страни по 50см разстояние...Дали и това допринася за по честите дефрости?

Така или иначе след сезона ще я изместя извън тази пътека и ще е още по приветливо от всички страни,но въпроса с навеса остава,имам възможност да сложа такъв.
Сутрин като тръгвам за работа и като видя стъклото на колата с лед,ми става ясно че и дефростите ще са много :-D Стъклото чисто ли е и дефростите ги няма :-D

От това ,когато съм с колата под дърво или навес,или пък близо до постройка,е много по малко замръзнало стъклото,от там идва и мисълта за навес на ТП,дали няма да ѝ е по добре под навесче? :?

https://photos.app.goo.gl/q9FyveBaZpAm6bhs5
Снимки на монтажа,дано се отварят.
brum - майстор
Отзад разстоянието е задължително. Влошаваш потока на въздуха. Моята беше нещо от сорта на минимум 50, а аз сложих даже отгоре.

Козирката не мисля, че ще пречи. Ама не знам с какво ще помогне. Драмата е снега, защото налепя по външният топлообменник и при дефростите го обръща на лед. При снеговалеж ако се усетя минавам на газовият котел. Че иначе обикалям после с шишето с топлата вода и поливам докато падне леда :) .

За дефростите - зависи дали като отнемаш енергия от въздуха отвън го смъкваш под точката на конденз. Ако не - не трупа лед. Ако да - трупа и почва да прави дефрости. Действай по пътя на логиката и виж дали тия неща дето ги мислиш допринасят по някакъв начин.

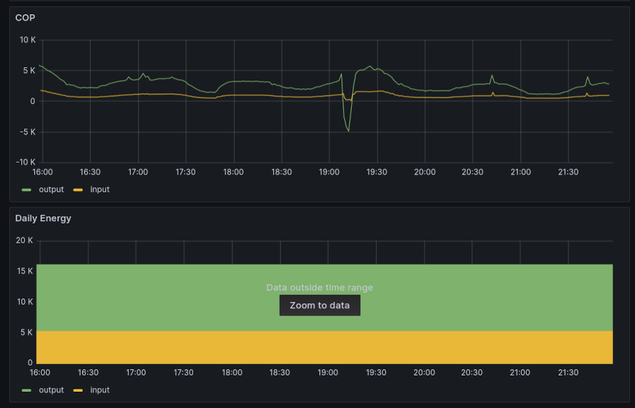
Моята последните дни 2 дни е с КОП към 3.5. Включително с БГВ-то. Топлото време рязко смъкна загубите на къщата и нужната енергия за компенсирането им.
Rado76 - помощник
От както стана топло мойта прави по един дефрост през нощта, според мен излишен ама тя си преценява. И при мен си работи он офф, ако успея да я подкарам на по-ниска мощност ще пиша. Аз имам доста разстояние от всякъде, недостатък е че е извън стрехата и ще я вали, уж не пречело ама ......
jamezon - специалист
Оказа се,че не само херцовете са от значение.Аз в момента я карам на silent mode,понеже няма как да ѝ добавя консуматори,това вече стана ясно.Въпреки всичко,си мисля,че и като ги добавя,в този режим ще ѝ стига мощността.
До този извод стигнах,като гледам моментната мощност. На отопление и БГВ херцовете са еднакви,но моментната мощност различна- съответно 1.1kw и 1.7kw.
Brum,докато беше на БГВ,понеже там винаги е на 100% цирк.помпа,пробвах да я намаля в ръчен режим на 40%,но тогава моментния разход се вдигна със 100 вата.Както и изходящата от ТП вода се вдигна с още 5° и стана ДТ 10°.Това беше когато е достигнала зададената температура и в диапазона от тези 2 градуса горница.
Предполагам и на отопление ще е така.
Т.е иска си дебит и може radius да е прав,че трябва да е на 100% винаги,но пък до колкото разбрах,неговата система е с 1 помпа.При мен усилвам и намалявам само циркулацията към буфера.
jamezon - специалист
съб яну 18, 2025 10:19 pmbrum написа:
дебит за час в литри * разлика между входяща и изходяща температура * 4184 джаула на килограм на келвин / 3600 = Wh енергия.
ср яну 29, 2025 10:50 pmbrum написа:
КОП към 3.5.
Изпадна ми един голям водомер,къде трябва да го свържа за да проследя КОП-а? Предполагам между ТП и буфера или буфера и подовото?

Нали според онази формула трябва дебити дТ?
brum - майстор
Не можеш с водомер да следиш КОП-а. Трябва ти нещо което мери КОП-а през кратък интервал и накрая гледаш средното.

Иначе КОПа е отношението на отдадената топлинна енергия спрямо консумираната електрическа. С водомер само дебита на помпата можеш да си премериш.
jamezon - специалист
пон фев 03, 2025 8:18 pmbrum написа:
Трябва ти нещо което мери КОП-а
Какво аджеба ще е това нещо :?
пон фев 03, 2025 8:18 pmbrum написа:
Иначе КОПа е отношението на отдадената топлинна енергия спрямо консумираната електрическа.
Това ми е пределно ясно.

Та нали формулата е дебит*dT*4184/3600
Мисля,че дебита може да се изери с водомер?
Примерно колко литра вода са преминали през ТП,за колко време с колко вата/киловата ел.енергия.
Един вид с 2kw/h съм стоплил 100л вода с N градуса температура(dT) :-?
brum - майстор
Мери се на кратки интервали dT-то + дебита. С тия две неща се чертае графика на консумирана/отдадена мощност. После гледаш за 2 часа какво е било и смяташ. И дебита не е костанта, а се мени. Примерно след дефрост. И дефроста трябва да ти влезе в сметките с отрицателен знак.

КОП не се мери в определен момент, а върху интервал от време. Това как ще го направиш с водомер? Кой ще комбинира данните между водомера и dT-то? Къде ще държиш данните за тия 2 часа, за да можеш да седнеш и да ги насмяташ нещата после? Ей така изглеждат при мен графиките с данни публикувани през една минута.

Прикачен файл

cop.jpg
cop.jpg (54.81 KиБ) Видяна 1299 пъти
jamezon - специалист
пон яну 20, 2025 8:45 ambrum написа:


Та като имаш всичките тия данни от термопомпата засечи няколко пъти следните неща и ги сподели:
1) Входяща и изходяща температура към ТП
2) Дебита на вода през TP
3) Електрическа консумирана мощност от ТП
4) Проценти на циркулационната помпа (ако има)

Нещо от сорта на: 32C/37C, 7.2l, 1.8kW, 40%.

Идеална работа биха свършили 2-3 примера докато топли къщата (не бойлера) и е прехвърлила зададената температура. Гледаш да хванеш моменти точно преди да изключи заради достигнати температури. По графиките дето ги качваш нищо не става ясно, защото са с много ниска резолюция по Y оста.
Спрямо това,искаше да измеря и дебита в интервала от +2-та градуса. Това не са 2 часа,а са няколко минути.
Отделно знаеш че ТП работи кратко и после почива,не трябва ли да я следя само когато работи и да събера данните на температурите,дебита в литри,не в проценти и за това време колко ток ще изразходи.

И да дебита се мени,но най често е на 60% цирк.помпа и може да се види на всеки процент колко вода минава с водомера. Под 50% не пада,т.е имам 5 стойности за дебит(50-100%) само при дефрост е на 30%.

Същата машина като моята я има с по-интересно дисплей,и сега пак чакам отговор от китайците дали може да се сменя.Има доста повече данни на другия дисплей стига машината да го позволява.

Прикачен файл

Screenshot_20250204-085814.png
brum - майстор
Ако можеш за един цикъл да запишсваш стойностите през минута и да смяташ - добре. Ако не - какво ще сметнеш е божа работа. Формулата я имаш назад. Трябва ти на всяка минута dT, дебит. Трябва ти и консумиранат мощност за целият интервал.
  • 1
  • 31
  • 32
  • 33
  • 34
  • 35
  • 36

Тема "Термопомпа и подово отопление" | Включи се в дискусията:


Сподели форума:

Бъди информиран. Следвай "Направи сам" във Facebook:

Намери изпълнител и вдъхновения за дома. Следвай MaistorPlus във Facebook: