Най - вълнуващия въпрос зимно време.
Лазаре, сменяме ролите- неска аз съм доброто ченге!
Карам една 8 киловата обща мощност в ръчен режим. Издържах 36 часа и прекратих, че не се диша.
КПД - 82% обявени от сърбина, значи ок 6 киловата, за къщата. Първите 5 часа подавах на пълна мощност. Останалото време 1ва, поддържане, пищи "Гасене", ама аз ръгам ръчно. Денонощие и половина, по късно, я оставих на мира. Ще чакам къщата да се охлади от 24градуса, до 20.
С каква ли мощност е работила през онези мъчителни 31 часа? не повече от 1.5-2 киловата средно.
Офффф, буферът е пълен! Ще падне чакане.
В high power е от три часа и половина. Ще изкара още поне час.

https://photos.app.goo.gl/23RFkVH4XtMgPzQD7

8 киловата с буфер 500л за 80-100 квадрата!!! Топло е времето.
morfei1 - специалист
ср ное 11, 2020 3:22 amgardenER-- написа:
Водата е зададена на 58°
Б@си, мен помпата ми тръгва на тия градуси :? . Как успявате да се стоплите с тия нискотемпературни режими :roll: ?

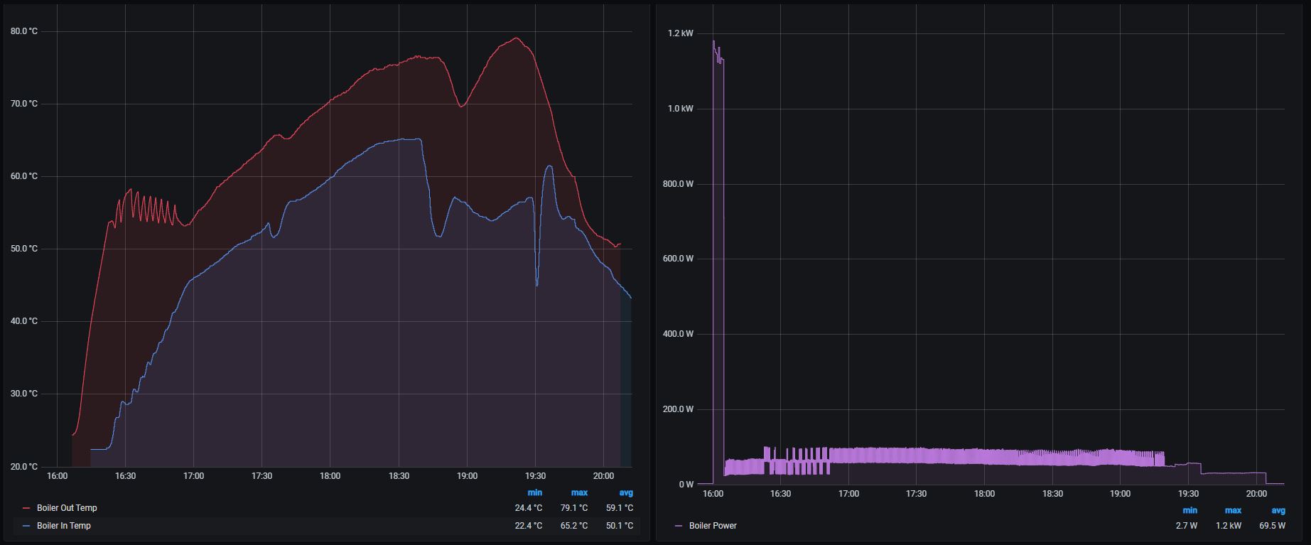
Прикачен файл:
hot 18-30.JPG
18:30 - 10.11.2020
hot 18-30.JPG (58.81 KиБ) Видяна 1371 пъти
Прикачен файл:
history.JPG
16:00-20:00 - 10.11.2020
history.JPG (97.95 KиБ) Видяна 1371 пъти
Мойта помпа спира под 30, топля се с 38 градусова, при опит да подам 65, блокира една джаджа- скоро не се беше развъртала до там. Наложи се мануална терапия. Температурка имам, 38 не е добре.
Масово хората си карат котлите и камините нискотемпературно, което е нормален подход, предвид ненормалната мощност на пелетният отоплител.
morfei1 - специалист
Имам един познат, купи си S-класа 6.0кубика V12. Завалията обаче само градско я кара, не пътува много, много на дълго с нея. Разхода не му хареса нито градско, нито извънградско. Чудише са дали да не пробва с газ, метан и тем подобни да е по приемливо от към цена на километър. Накрая реши да ограничи термостатите и на 45C, вместо работните 80-90C за този мотор, а и по принцип за двигателите като цяло, за да му гори уж по-малко. Някой му бил казал, пък тоя някой го бил прочел някъде си.... май, май във форума на MB България. Скоро не съм го виждал за да го питам, как е откъм горене 12-айсетака с новите настройки :roll:
andy_forresite - майстор
ср ное 11, 2020 3:22 amgardenER-- написа:
Горелката работи на таймер, обаче решава да се изключва в незададено време, след което се включва?
...........

Досега винаги е влизала в режим на поддържане, но не съм улавял момента да се гаси... Водата е зададена на 58°, сега видях, че отново изгасва, но беше на 56°, възможно е да е тръгвало да изстива водата. А бе преди не се карахте чак толкова, стараехте се да бъдете максимално изчерпателни, сега вече човек го е страх да пита :?
Режим „Поддържане“ спира подаването на пелети. Дали си задал някакъв вентилатор в него или не, на практика не трае повече от 10 минути. Дори и на 10-тата минута възстановяването на пламъка с подаване от мощност 1 става много проблематично. Стига се до Изгасване. Не до Гасене (по таймер или ръчно), а до Изгасване – изгубване на пламъка (flame loss).
Изгасването се случва когато режим „Поддържане“ се проточи над 9-10 минути. Пелети на са идвали по шнековете, а тези в горелката вече почти са изчезнали. Няма гориво. След това не може да се засече наличие на осветеност за зададеното време в меню Разпознаване на огън. Нищо не може да се направи. Единствено да намалиш мощност 1 още, за да не стига до „поддържане“.
Не знам каква е радиаторната мощност, нито как контролираш стайната температура, скоростта на водата, топло ли е вътре, не е ли … Вдигай температурата на 65-70 градуса и намали малко мощност 1.
ср ное 11, 2020 11:26 ammorfei1 написа:
Имам един познат, купи си S-класа 6.0кубика V12. Завалията обаче само градско я кара, не пътува много, много на дълго с нея. Разхода не му хареса нито градско, нито извънградско. Чудише са дали да не пробва с газ, метан и тем подобни да е по приемливо от към цена на километър. Накрая реши да ограничи термостатите и на 45C, вместо работните 80-90C за този мотор, а и по принцип за двигателите като цяло, за да му гори уж по-малко. Някой му бил казал, пък тоя някой го бил прочел някъде си.... май, май във форума на MB България. Скоро не съм го виждал за да го питам, как е откъм горене 12-айсетака с новите настройки :roll:
Браво Морфи, ти си мойта гордост!
Сам откри АНАЛогията между двигатели и отопление, с ироничната си измислица.
Газ до ламарината, стрелката в лютеницата, комина чист!
Аз обаче се топля Еквитермично, ръйш? Създал съм условия това да се случва без да вреди на отоплителното съоражение.

Анди, вече ми липсваше. Пак си писал глупости.
ср ное 11, 2020 1:14 pmandy_forresite написа:
Режим „Поддържане“ спира подаването на пелети. Дали си задал някакъв вентилатор в него или не, на практика не трае повече от 10 минути. Дори и на 10-тата минута възстановяването на пламъка с подаване от мощност 1 става много проблематично. Стига се до Изгасване. Не до Гасене (по таймер или ръчно), а до Изгасване – изгубване на пламъка (flame loss).
Изгасването се случва когато режим „Поддържане“ се проточи над 9-10 минути. Пелети на са идвали по шнековете, а тези в горелката вече почти са изчезнали. Няма гориво. След това не може да се засече наличие на осветеност за зададеното време в меню Разпознаване на огън. Нищо не може да се направи. Единствено да намалиш мощност 1 още, за да не стига до „поддържане“.
Не знам каква е радиаторната мощност, нито как контролираш стайната температура, скоростта на водата, топло ли е вътре, не е ли … Вдигай температурата на 65-70 градуса и намали малко мощност 1.
Нормално за теб.
filmatoplo - майстор
:wink: Вървя си аз и бам в една 50ка :wink:

Прикачен файл

124982745_299098711144622_3208603792886915342_n.jpg
124982745_299098711144622_3208603792886915342_n.jpg (53.48 KиБ) Видяна 1309 пъти

Прикачен файл

124467299_281208849918956_3345796478026889452_n.jpg
124467299_281208849918956_3345796478026889452_n.jpg (72.59 KиБ) Видяна 1309 пъти

Прикачен файл

125102791_355514012175483_7126420616291421200_n.jpg
125102791_355514012175483_7126420616291421200_n.jpg (70.92 KиБ) Видяна 1309 пъти
ср ное 11, 2020 1:26 pmfilmatoplo написа:
:wink: Вървя си аз и бам в една 50ка :wink:
И коооо? Някой ше си топли производството? Много важно! Дано не си са насинил много!
filmatoplo - майстор
Къща ,с мотокара ,с палетната количка и в гаража -на мястото на Виадруса :wink: .
morfei1 - специалист
ср ное 11, 2020 1:17 pmТрифон П.Трифонов написа:
Аз обаче се топля Еквитермично, ръйш? Създал съм условия това да се случва без да вреди на отоплителното съоражение.
К'во да "ръжа" като си ми го обяснявал N на брой пъти, когато сме се чували по телефона, чак ми е омръзнало да го слушам.

Ма моля ти се споменавай за това, че си си създал условия да се топлиш с тия сложни думички "Еквитермично" , щот туко виж всички новодошли взели да се топлят на 30-38C, щот чичо ТрифУн са топли тъй, ся ти ръйш ли? Не всеки може да работи тъй умело с търсачката кЪт теб, да прави информиран избор.

Сещаш се, че средностатистическия потребител няма 4-5 вида източници на отопление, солари, вентили, буфери, автоматики и всЕкви други сложнотии. Хората просто искат да натиснат копчето и 20-30мин по късно да дойде топлото, па ако стане по бързо, още по-добре.

ср ное 11, 2020 1:54 pmfilmatoplo написа:
Къща ,с мотокара ,с палетната количка и в гаража -на мястото на Виадруса :wink: .
Явно е голяма къщата... :roll: ?

Тема "Пелетни горелки GREYKO BMG и RB" | Включи се в дискусията:


Сподели форума:

Бъди информиран. Следвай "Направи сам" във Facebook:

Намери изпълнител и вдъхновения за дома. Следвай MaistorPlus във Facebook: